百科问答

百科问答 国内资讯 公司资讯 政策法规 培训资料 产品下载

乐平市T+cloud成品检和质量分析

发布时间:2026-1-5 

特价活动:>>>> 用友U8、T6、T+、T3软件产品4折优惠,畅捷通T+cloud、好会计、好业财、好生意云产品8折优惠,另有话费赠送。

 

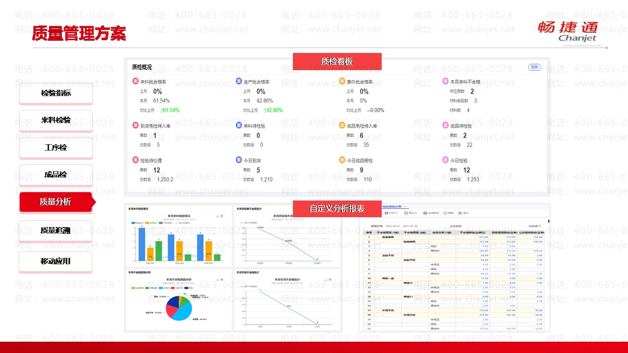
T+cloud成品检和质量分析

质量管理方案之成品检


质量管理方案之质量分析

X畅捷通软件官方正版.用友软件.企业云服务

截屏,微信识别二维码

客服QQ:5151867

(点击QQ号复制,添加好友)